Connector Details Page

More details about each connector can be viewed by clicking the name of the connector, which is a link, from the main connectors table. This opens a new page with a summary of the configuration and ingestion details and options to drill down for further threat hunting. Use the information in this topic to understand how to use this page.

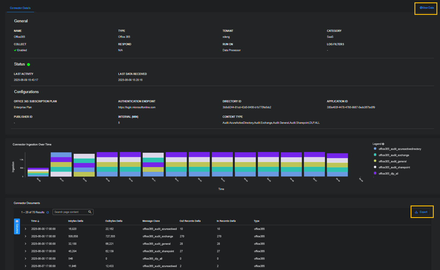
The top section provides an overview of the configuration details without having to "edit" the connector itself.  The status of the connector is also provided with a visual indicator of health. The most recent activity is also indicated. For more ingestion details, view the Connector Ingestion Over Time chart and the Connector Documents table, which provides details for each month reported in the chart.

View Data

You can also use this page to drill down to Threat Hunting with the context of your selected connector. Click the View Data link at the top right of the page.

Export

You can also use this page to export the data in the Connector Documents table. Click Export at the bottom right of the page.

There are options to export as CVS or PDF:

  • When exporting as CVS, you can choose Selected Columns or All Columns.

  • When exporting as PDF, you can only choose Selected Columns.

When exporting as PDF, you can:

  • select a limited number of columns to make the exported PDF look the best

  • adjust the column size in the Connector Documents table to reflect it in the PDF

Edit

To edit the connector, you must return to the main connectors table and locate the connector of interest.